Article • February 5, 2026 • 2 min read
Discover how Cloudprinter’s new real-time CO2 reporting tool helps brands eliminate the distance tax, optimize ESG reporting, and cut emissions through hyper-local production.

The 20th-century model of centralized production is a growth killer. Shipping goods across oceans doesn't just eat your margins through duties and logistics—it creates a massive, unnecessary carbon footprint. At Cloudprinter.com, we don't believe in greenwashing; we believe in Green Logic.
We are proud to announce the launch of our new Real-Time CO2 Reporting Tool, built in strategic partnership with the experts at CarbonQuota.com. This isn't just a "nice-to-have" feature; it is a high-precision instrument for decision-makers to optimize ESG reporting and eliminate the Distance Tax once and for all.
Unlike middlemen who guess their impact, Cloudprinter’s Hybrid Infrastructure allows us to track emissions with surgical precision. Because we manage both the software and the physical production (our own "Labs"), we set the gold standard for data reliability.
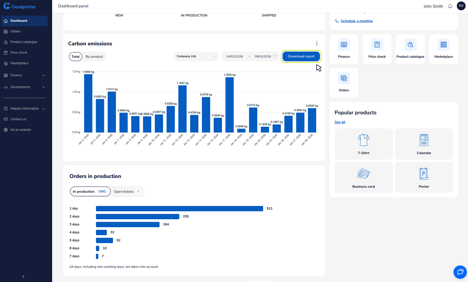
The new CO2 dashboard is available now via our Brand Portal and the Enterprise Customer Dashboard.
Data-Driven ESG Reporting
Transparency is the new global currency. Our system doesn't just show a total figure; it provides downloadable, audit-ready PDF reports designed to support your sustainability goals and ESG reporting efforts.
Key Features of the Reporting Tool:

The logic is simple: Distance is waste. Cloudprinter’s model dictates that we print in Zone 1—hyper-locally, as close to the end customer as possible. By eliminating long-haul shipping, we don't just reduce costs and duties; we fundamentally kill the carbon emissions associated with transport.
While data is currently focused on paper materials, our roadmap is aggressive. In the next rollout, $CO_2$ data will be fully specified, covering transport, paper types, printing processes, and more. Everything is designed to kill CO2 by printing as close to the customer as possible—eliminating the distance tax.